Introduction
Creating mock APIs locally with Requestly is a powerful way to simulate server responses directly in your development environment. This feature is invaluable for developers looking to test features, handle edge cases, or debug applications without relying on live servers. On this page, you’ll see how to use Requestly’s Modify API Response rule to mock API responses and create bulk mocks using recorded sessions, making your workflow faster and more efficient.Steps to Create a Mock API Using the Modify Response Rule
The Modify API Response rule allows you to intercept and alter API responses without needing changes on the server. It’s a powerful feature for testing, debugging, and mocking APIs during development. This rule is available on both the Requestly desktop app and the browser extension, giving you flexibility across environments. To create a mock API, you can use this rule to intercept and return a static response for a specific request without sending it to the server.Open the Requestly Dashboard
Log in to your Requestly account and navigate to the HTTP Rules section.

Create a New Modify Response Rule
Here click on New rule and select Modify API Response as the rule type.

Configure the Rule
Set up your Modify API Response rule with the necessary configurations. We’ll use Requestly Playground as a demo for this example:
For a detailed breakdown of all available options, refer to the Modify API Response Rule page.

-
Source Condition: Match
https://mock.redq.io/api/products(using contains). -
Response Status Code: Set to
200. - Response Body: Provide a static JSON response
You can tick the “Server this response body without making call to the server” checkbox as the label suggests it will ensure you get the response locally without hitting your API server.
Save and test the Rule
Save your rule and visit the website to test your mock api

Bulk API Mocking (Desktop App Only)
Bulk API Mocking allows you to mock multiple API endpoints at once using recorded sessions. This helps replicate API responses for testing or development without hitting the live server.Recording a Session for Bulk API Mocking
Record a Session If you haven’t already recorded a session, start by capturing the API requests and responses you want to mock using Requestly’s interceptor and save it in a session, start by:Open Requestly Desktop app
Open the Requestly Desktop App and navigate to the network traffic tab on the left sidebar.
Open the Connect Panel
Click any of the 
Connect Apps buttons to open the Connect Panel, which displays all supported apps Requestly can connect to.
Capture API Requests
Perform the actions or user flows in your app or website to trigger the API requests you want to record. Requestly will log all requests and responses automatically.
Using Recorded Sessions for Bulk API Mocking
Once you’ve recorded an API session, you can easily generate bulk mock rules based on the captured requests. This is a quick way to mock multiple API endpoints without manually configuring each one.Select the Session for Mocks
From the list of recorded sessions, select the session you want to use for mocking.

Create Mocks from the Session
Click on Create Mocks from This Session in the top-right corner of the session page.

Choose the Resource Type
In the dropdown, select the type of resource you want to mock: REST or GraphQL. Then, click Proceed.
If you’re mocking GraphQL requests, specify the keys (e.g., operationName) and values (e.g., ExampleQuery) to filter out the GraphQL requests you want to mock. This is useful to target specific GraphQL operations and ensure you’re mocking only the relevant queries.


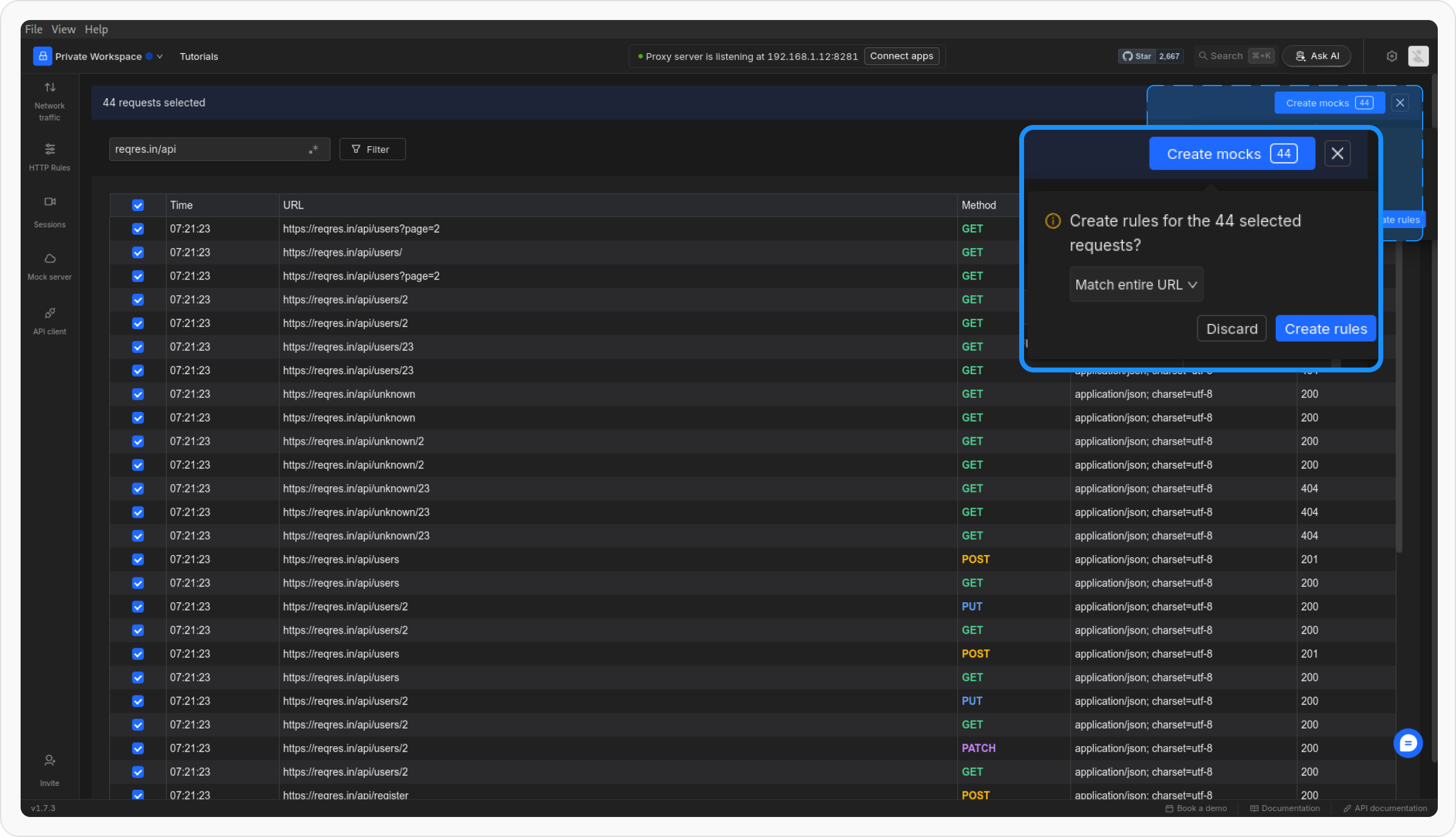
Select Requests or API Calls for Mocking
In the traffic table, choose the responses you want to create mocks for. You can select individual requests or multiple requests as needed.

Choose Matching Condition
Click on the Create Mocks button and select the matching condition from the dropdown:
-
Match Entire URL - Matches the full URL, including protocol, host, path, and query parameters. eg:
https://mock.redq.io/api/products?limit=5matches only if everything is identical. -
Match Only Path - Matches just the path, ignoring protocol, host, and query parameters. eg:
/api/productsmatches regardless ofhttps://mock.redq.ioorhttps://demo.redq.io -
Match Path and Query Params - Matches the path and query parameters together. Example:
/v1/users?id=123matches only if both are identical.

To disable the mock you can either disable the whole collection or individual rules






